- 将帖子标记为未读
- 将此主题添加到书签
- 订阅此主题
- 禁止
- 订阅此主题的 RSS 提要
- 高亮显示此贴
- 打印此贴
- 标记帖子
已解决!
暗影精灵11CPU高低负载都无法睿频
发布时间 2025-10-19 17:43:42
产品名称: omen 暗影精灵11
操作系统: Microsoft Windows 11
1 个已接受解答
已接受的解答
- 将帖子标记为未读
- 将此主题添加到书签
- 订阅此主题
- 禁止
- 订阅此主题的 RSS 提要
- 高亮显示此贴
- 打印此贴
- 标记帖子
已解决!
暗影精灵11CPU高低负载都无法睿频
发布时间 2025-10-19 23:10:47
应该是解决了,我重置了一遍电源计划,现在高负载频率可以跑上去了
3 条回复3
- 将帖子标记为未读
- 将此主题添加到书签
- 订阅此主题
- 禁止
- 订阅此主题的 RSS 提要
- 高亮显示此贴
- 打印此贴
- 标记帖子
已解决!
暗影精灵11CPU高低负载都无法睿频
发布时间 2025-10-19 19:25:51
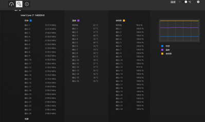
在OMEN GAMING HUB 中的系统核心界面,看看高级视图中每个 CPU 的核心频率。
新版的 OMEN SDK 更新试试。
.
调整 OMEN GAMING HUB 中的性能模式。或者试试 OMEN GAMING HUB 中的超频。
◆◆◆◆◆◆◆◆◆◆◆◆◆◆◆◆◆◆◆◆◆◆◆◆◆◆◆◆◆◆◆◆◆◆◆◆◆◆
惠普社区中仅能提供简单的帮助,如果需要更进一步的产品支持,问题反馈以及购买咨询,请添加惠普服务官方微信 【惠普服务】.
在论坛回复仅仅是我利用个休息时间的个人行为,不代表HP官方言论.
涉及OGH软件反馈-可以点OGH软件左下角的反馈按钮-反馈类型选择问题-填写内容-勾选自动附加我的日志文件-选择发送电子邮件。这样反馈更直接有效一些。
数据备份 3-2-1 原则:
3 (三份数据副本):原始数据加上至少两份额外的数据副本.
2 (两种不同的存储介质):数据副本需要存储在两种不同的存储介质上,例如,硬盘和云存储,或者硬盘和磁带.
1 (一份异地存储):至少有一份数据副本需要存储在与原始数据不同的地理位置,以防止本地灾难(如火灾、水灾、盗窃等)导致所有数据丢失.
惠普社区中仅能提供简单的帮助,如果需要更进一步的产品支持,问题反馈以及购买咨询,请添加惠普服务官方微信 【惠普服务】.
在论坛回复仅仅是我利用个休息时间的个人行为,不代表HP官方言论.
涉及OGH软件反馈-可以点OGH软件左下角的反馈按钮-反馈类型选择问题-填写内容-勾选自动附加我的日志文件-选择发送电子邮件。这样反馈更直接有效一些。
数据备份 3-2-1 原则:
3 (三份数据副本):原始数据加上至少两份额外的数据副本.
2 (两种不同的存储介质):数据副本需要存储在两种不同的存储介质上,例如,硬盘和云存储,或者硬盘和磁带.
1 (一份异地存储):至少有一份数据副本需要存储在与原始数据不同的地理位置,以防止本地灾难(如火灾、水灾、盗窃等)导致所有数据丢失.
- 将帖子标记为未读
- 将此主题添加到书签
- 订阅此主题
- 禁止
- 订阅此主题的 RSS 提要
- 高亮显示此贴
- 打印此贴
- 标记帖子
已解决!
暗影精灵11CPU高低负载都无法睿频
发布时间 2025-10-19 23:10:47
应该是解决了,我重置了一遍电源计划,现在高负载频率可以跑上去了
